AI 인프라 최적화 위한 GPU 모니터링 기능 공개
쿠버네티스·SaaS·온프레미스 등 하이브리드 환경 지원
와탭랩스가 그래픽처리장치(GPU) 수요 증가 흐름에 발맞춰 신규 서비스 '와탭 GPU 모니터링'을 출시하고 전년 대비 매출을 50% 이상 끌어올리겠다는 포부를 밝혔다.
와탭랩스는 17일 서울 강남에서 '옵저버빌리티 미디어 데이'를 열고 AI 인프라, AI 옵스, AI 데이터 플랫폼 세 가지 변화를 통해 'AI 네이티브 옵저버빌리티'를 구현하겠다는 계획을 발표했다.
옵저버빌리티는 CPU 사용률이나 메모리 점유율처럼 수치로 표현되는 메트릭(Metric), 요청의 흐름을 추적하는 트레이스(Trace), 텍스트 기반 이벤트 기록인 로그(Log) 데이터를 수집·분석해 시스템의 상태를 심층적으로 파악하고 문제를 진단하는 활동을 의미한다.
이날 와탭랩스가 발표한 AI 네이티브 옵저버빌리티는 데이터 수집부터 해석, 자동화, 사용자 경험 전반에 이르기까지 모든 과정을 AI 전제로 설계하고, 이를 기반으로 개발과 업데이트를 수행하는 구조를 말한다.
이동인 대표는 "AI 인프라 수요가 폭발적으로 늘면서 기존에 보지 않았던 아키텍처와 자원들도 관찰 가능해야 하는 환경으로 진화하고 있다"며 "예전엔 장애가 발생하면 운영자가 로그와 메트릭을 뒤져 원인을 직접 찾아야 했지만 지금은 AI가 데이터를 분석해 근본 원인을 제시해주고 선제적 조치를 가능하게 만드는 단계에 와 있다"고 말했다.
'GPU 모니터링'으로 실적 성장 노린다
와탭랩스는 지난 10년 국내 유일의 서비스형 소프트웨어(SaaS) 기반 옵저버빌리티 기업으로 성장하며 공공, 스타트업, 대기업 등 국내에 다양한 고객군을 확보했다.
와탭랩스는 올해 매출 목표치로 전년 대비 약 56% 높은 140억원을 제시했다. 이날 소개한 차세대 운영 플랫폼 '와탭 GPU 모니터링' 솔루션이 이 같은 실적을 견인할 것이란 예상이다.
이동인 대표는 "지난 10년이 시장에서 SaaS가 성장 가능한 모델이란 것을 증명하고 고객을 늘려오는 시간이었다면 이제는 데이터 기업으로서 어떻게 변화할 것인가를 결정하게 될 시기"라며 "어떤 데이터를 분석했고 얼마나 분석할 수 있고 가격 경쟁력은 어떠할 지를 기술적으로 그려내는 것이 앞으로의 비전"이라고 말했다.
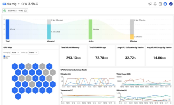
이날 선보인 '와탭 GPU 모니터링' 솔루션은 GPU 자원을 가시화하고 실시간으로 모니터링할 수 있는 기능을 제공한다. GPU 활용률, 메모리 사용량, 온도, 전력 소비 등 주요 지표를 통합적으로 관측해 자원 낭비 없이 최적화된 운영을 가능하게 한다. 또 쿠버네티스 기반 환경에서도 실시간 모니터링, 경고 알림, 장기적 분석 기능을 제공하며, SaaS와 온프레미스를 아우르는 하이브리드 환경에서도 안정적으로 작동한다.
이동인 대표는 "많은 기업들이 여전히 GPU 상태를 제대로 관측하지 못해 큰 손실을 겪고 있다"며 "대규모 자본이 투입되는 GPU 자산을 누가 얼마나 쓰는지 효율성을 가시적으로 관측할 수 있는 도구를 우리가 제공하는 것"이라고 말했다.
'와탭 GPU 모니터링'은 GPU부터 파드(Pod), 애플리케이션까지 연결된 종합적인 인사이트도 제공한다. 멀티 인스턴스 GPU(MIG)·파드(Pod)·노드(Node)의 연결 관계를 시각화해 자원 추적을 용이하게 한다. 아울러 실시간 모니터링과 장애 알림, 팀 간 통합 정보 공유 등을 통한 협업 최적화까지 전방위적인 운영 개선을 돕는다.
'실수요 대응'으로 글로벌 시장 확장
회사는 AI 기술 확산에 따른 GPU 수요 증가에 맞춰 모니터링 수요도 늘어날 것으로 기대 중이다. 현재 공공 부문에서 개념검증(PoC)을 진행하고 있으며, 프라이빗 형태로 고객사에 SaaS를 구축해 사용할 수 있도록 진행하는 곳도 있다고 회사 측은 설명했다.
이동인 대표는 이런 흐름이 최근 민간과 공공의 GPU 투자 확대와 맞물려 시너지를 낼 것으로 내다봤다. 그는 "올해 공공과 민간에서 GPU에 투자하는 금액이 대략 2조원을 넘긴다는 전망이 있다"며 "GPU 제품 출시로 고객들과 이야기를 진행 중"이라고 덧붙였다.
글로벌 진출에도 속도를 낸다. 일본과 인도네시아를 중심으로 시작한 해외 시장 공략은 오는 8월 태국 리전 오픈을 앞두고 있으며, 말레이시아, 터키 등에서도 개념검증(PoC)을 진행하며 아시아 시장 범위를 점차 넓혀가고 있다. 북미에서는 고가의 기존 서비스 대비 가격 경쟁력을 앞세워 시장을 공략할 예정이다.
최진식 와탭랩스 개발그룹장은 "글로벌 시장에 나와있는 기존 GPU 모니터링 서비스 제품들은 특정 지표를 저장해주고 시각화해주는 기능들을 선보이는데, 우리는 고객들이 가진 불편함을 지속적으로 개선할 수 있도록 제품에 반영하고 있다"며 "GPU를 얼마나 효율적으로 쓰는지, 고장을 빨리 발견할 수 있는지, GPU를 자산 측면에서 관리 가능한지 등 실제적인 고객 문제 해결 측면에서 경쟁력을 가진다"고 말했다.
그러면서 "효율적 운영의 핵심은 가시성"이라며 "자원을 나누는 것보다 더 중요한 것은 낭비가 어디서 발생하는지를 정확히 아는 일"이라고 덧붙였다.
임경호 기자 lim@techm.kr
관련기사
- 임기남 네이버클라우드 이사 "AI 경쟁은 국가 단위 총력전...공공 레퍼런스·수출 연계 필요"
- 위믹스페이에 법정화폐 결제 기능 추가된다...'롬: 골든에이지'에 적용
- 네이버, '비전 테크 트라이앵글' 전면 배치...실감형 미디어 생태계 확장 나선다
- 더존비즈온, AWS-앤트로픽 손잡고 글로벌 AI 시장 공략
- "스스로 이동해 작업하고 재배까지"...농업 전 분야에 AI 도입 꾀하는 대동
- 이재용 삼성전자 회장, 10년 '사법리스크' 해소…대법원 '무죄'
- [기자수첩] 고정밀 지도 데이터 떠나면 '주권'도 따라간다
- 티맥스티베로, 신임 기술본부장에 한국오라클 출신 명연욱 부사장 선임
- '민생회복 소비쿠폰' 사칭 디지털 범죄 주의보...KISA "전사적 대응체계 가동"
- 글로벌 공략 가속화하는 위메이드맥스...기대작 3종 '장르 다변화' 전략 주목
- [테크M 이슈] 웹3 만난 메이플스토리 유니버스...게임코인 활용법 증명하다
- 한 달 앞으로 다가온 '게임스컴 2025'...글로벌 게임 축제 향하는 'K게임'
- 오는 22일 단통법 폐지, 가입유형-요금제별 지원금 차별 허용...추가지원금 상한도 '없다'
- [글로벌] 구글, 美 수력발전 20년 계약 체결...AI 전력 수요 대응 본격화
- AI 보이스 생성해 해외 현지어로 더빙...휴멜로, K콘텐츠 글로벌 확장 얼라이언스 합류
- 과기정통부, LLM 성능 평가 데이터셋 구축 사업 공모
- 'AI 전문가' 최준기 대동에이아이랩...전통 농업에 AI 도입해 혁신 이끈다